Working with CrewAI
LangDB makes it effortless to trace CrewAI workflows end-to-end. With a single init() call, all agent interactions, task executions, and LLM calls are captured.

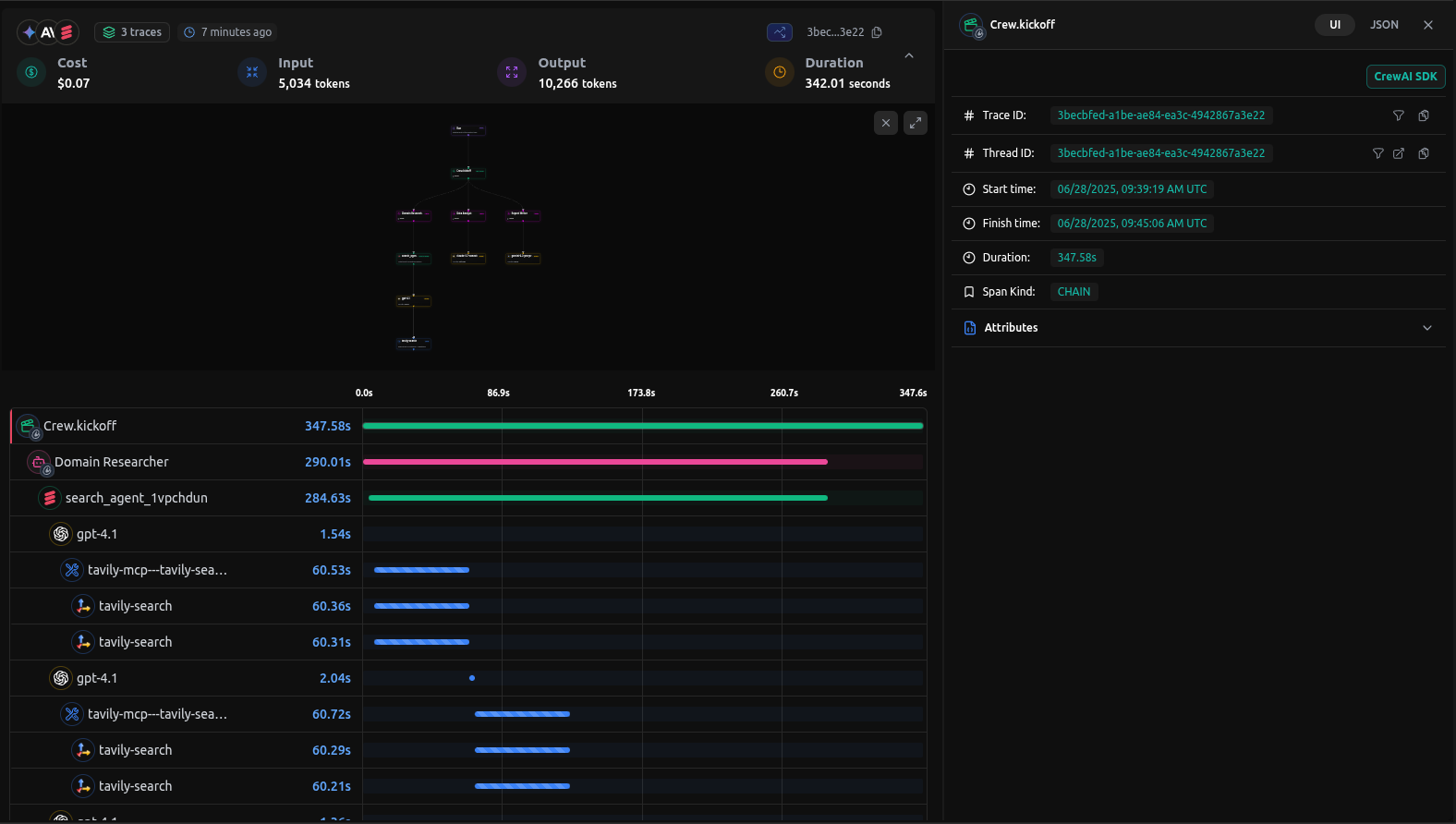
Checkout: https://app.langdb.ai/sharing/threads/3becbfed-a1be-ae84-ea3c-4942867a3e22
Installation
Install the LangDB client with LangChain feature flag:
pip install 'pylangdb[crewai]'
Quick Start
Export Environment Variables
Set your LangDB credentials:
export LANGDB_API_KEY="<your_langdb_api_key>"
export LANGDB_PROJECT_ID="<your_langdb_project_id>"
Initialize Tracing
Import and run the initialize before configuring your CrewAI Code:
from pylangdb.crewai import init
# Initialise LangDB
init()
Configure your CrewAI code
import os
from dotenv import load_dotenv
from crewai import Agent, Task, Crew, LLM
# Configure LLM with LangDB headers
llm = LLM(
model="openai/gpt-4o", # Use LiteLLM Like Model Names
api_key=os.getenv("LANGDB_API_KEY"),
base_url=os.getenv("LANGDB_API_BASE_URL"),
extra_headers={"x-project-id": os.getenv("LANGDB_PROJECT_ID")}
)
# Define agents and tasks as usual
researcher = Agent(
role="researcher",
goal="Research topic thoroughly",
backstory="You are an expert researcher",
llm=llm,
verbose=True
)
task = Task(description="Research the given topic", agent=researcher)
crew = Crew(agents=[researcher], tasks=[task])
# Kick off the workflow
result = crew.kickoff()
print(result)
All CrewAI calls—agent initialization, task execution, and model responses—are automatically linked.
Complete CrewAI example
Here is a full example based on CrewAI report writing agent.
Example code
Check out the full sample on GitHub: https://github.com/langdb/langdb-samples/tree/main/examples/crewai/crewai-tracing
Setup Evironment
pip install crewai 'pylangdb[crewai]' crewai_tools setuptools python-dotenv
Export Environment Variables
You also need to get API Key from Serper.dev
export LANGDB_API_KEY="<your_langdb_api_key>"
export LANGDB_PROJECT_ID="<your_langdb_project_id>"
export LANGDB_API_BASE_URL='https://api.us-east-1.langdb.ai'
main.py
#!/usr/bin/env python3
import os
import sys
from pylangdb.crewai import init
init()
from dotenv import load_dotenv
from crewai import Agent, Task, Crew, Process, LLM
from crewai_tools import SerperDevTool
load_dotenv()
def create_llm(model):
return LLM(
model=model,
api_key=os.environ.get("LANGDB_API_KEY"),
base_url=os.environ.get("LANGDB_API_BASE_URL"),
extra_headers={"x-project-id": os.environ.get("LANGDB_PROJECT_ID")}
)
class ResearchPlanningCrew:
def researcher(self) -> Agent:
return Agent(
role="Research Specialist",
goal="Research topics thoroughly",
backstory="Expert researcher with skills in finding information",
tools=[SerperDevTool()],
llm=create_llm("openai/gpt-4o"),
verbose=True
)
def planner(self) -> Agent:
return Agent(
role="Strategic Planner",
goal="Create actionable plans based on research",
backstory="Strategic planner who breaks down complex challenges",
reasoning=True,
max_reasoning_attempts=3,
llm=create_llm("openai/anthropic/claude-3.7-sonnet"),
verbose=True
)
def research_task(self) -> Task:
return Task(
description="Research the topic thoroughly and compile information",
agent=self.researcher(),
expected_output="Comprehensive research report"
)
def planning_task(self) -> Task:
return Task(
description="Create a strategic plan based on research",
agent=self.planner(),
expected_output="Strategic execution plan with phases and goals",
context=[self.research_task()]
)
def crew(self) -> Crew:
return Crew(
agents=[self.researcher(), self.planner()],
tasks=[self.research_task(), self.planning_task()],
verbose=True,
process=Process.sequential
)
def main():
topic = sys.argv[1] if len(sys.argv) > 1 else "Artificial Intelligence in Healthcare"
crew_instance = ResearchPlanningCrew()
# Update task descriptions with topic
crew_instance.research_task().description = f"Research {topic} thoroughly and compile information"
crew_instance.planning_task().description = f"Create a strategic plan for {topic} based on research"
result = crew_instance.crew().kickoff()
print(result)
if __name__ == "__main__":
main()
Running your Agent
Navigate to the parent directory of your agent project and use one of the following commands:
python main.py
Traces on LangDB:
When you run queries against your agent, LangDB automatically captures detailed traces of all agent interactions:

Next Steps: Advanced CrewAI Integration
This guide covered the basics of integrating LangDB with CrewAI using a Research and Planning agent example. For more complex scenarios and advanced use cases, check out our comprehensive resources in Guides Section.